Viewing and Deleting Whitelist Entries
Viewing the Whitelist
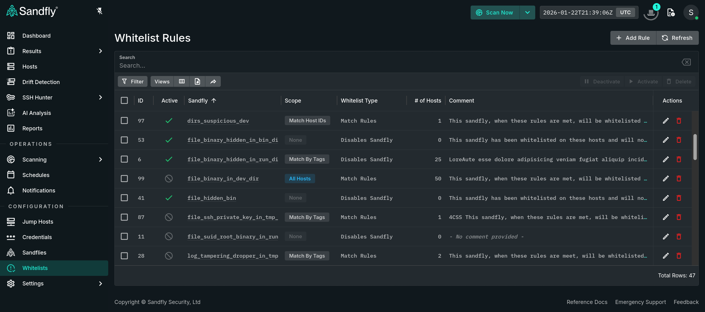
Selecting Whitelists from the sidebar menu shows all whitelist rules.

Whitelist Rules
Single click on any hyperlinked sandfly name or double click on a row to open a panel that contains detailed information about the selected rule. When available the expr rules (in the Match Rules tab) and host(s) that are within its scope (in the Coverage tab) are provided. The rule can also be deactivated / activated, edited, or deleted via the action buttons in the top right corner.

Whitelist Details
Deleting Whitelist Rules
While on the Whitelist Rules page, selecting one or more rules allows them to be removed via the bulk Delete button, which is located on the table's toolbar. Alternatively, a single rule can be removed via the Delete button in the Actions column or from the rule's detail page.
Activate / Deactivate Whitelist Rules
While on the Whitelist Rules page, selecting one or more of the checkboxes will allow you to activate or deactivate the designated rules via the respective bulk Activate or Deactivate buttons, which are located on the table's toolbar. Alternatively, a single rule can be activated or deactivated from the rule's detail page via the Activate or Deactivate button, which alternates its label depending on the current status of the rule.
Updated about 2 hours ago